Squad管理面板 - RainOps

RainOps
Squad 战术小队服务器管理面板

为 Squad 战术小队服务器管理面板 服务器提供强大的管理后台,助您轻松管理服务器、打造完善的游戏环境。

Squad Server Manager Dashboard

全方位功能体系

从基础管理到高级分析,满足您的一切需求

服务器管理

服务器综合监控

实时在线人数、服务器运行状态、实时通知推送。

服务器基础管理

服务器名称、IP、端口设置,状态监控与参数配置。

TPS 监控

监控服务器 Tick Per Second(TPS),判断服务器稳定性与性能瓶颈。

地图管理

历史地图记录,地图回溯与统计分析。

玩家行为监控与记录

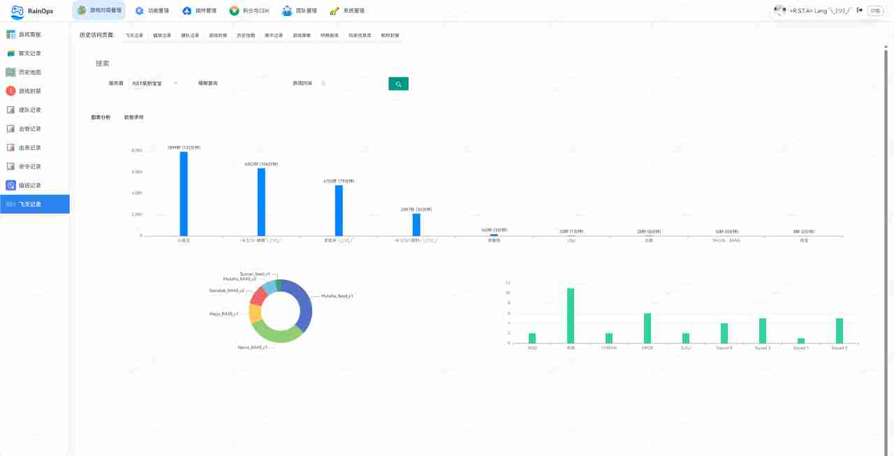
飞天记录

检测并记录玩家异常移动行为(如飞天)。

击杀记录

详细记录每次击杀信息(击杀者、被击杀者、武器、时间、地点)。

击倒记录

保存所有击倒事件,区分击杀与击倒行为。

聊天记录

保存游戏内文字聊天内容,用于复盘与行为查证。

卡假人检测

自动识别挂机或假人占位情况。

昵称与队伍名称

昵称封禁(强制修改违规昵称),队伍名称限制。

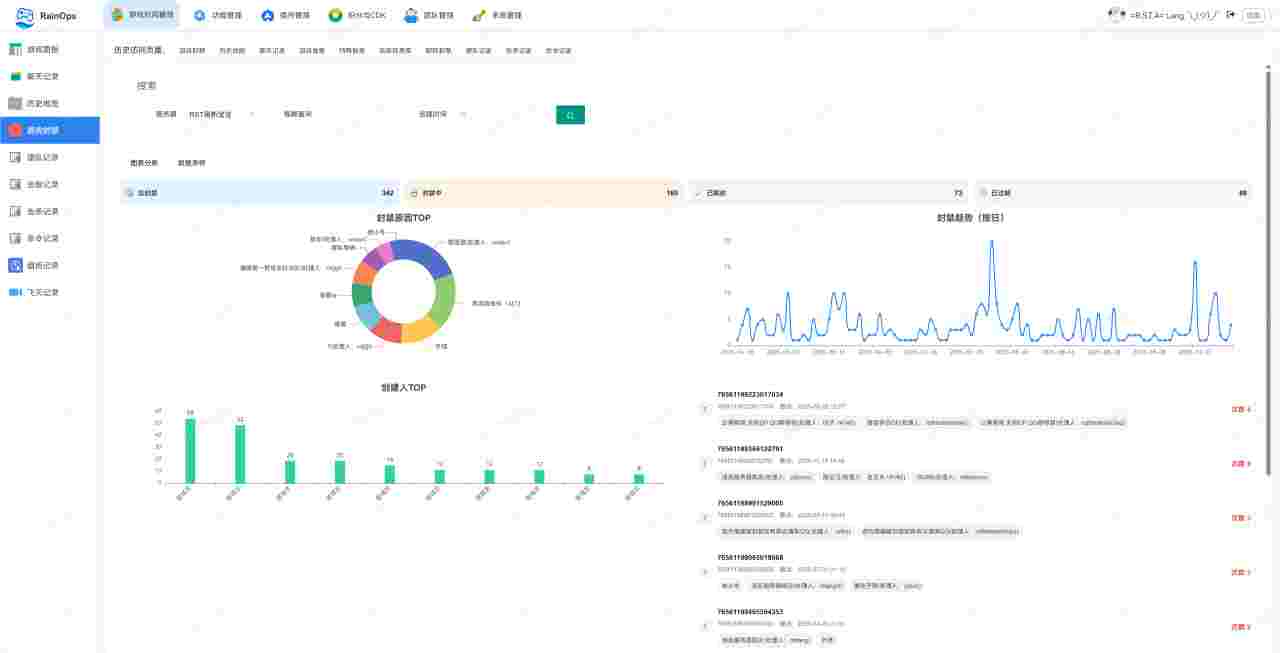
封禁与标记系统

游戏封禁

临时封禁与永久封禁,支持 SteamID 或 IP 封禁。

IP 封禁

封禁违规或攻击性 IP。

管理标记

对玩家打标记(如疑似外挂、捣乱、重点观察)。

玩家与队伍管理

建队记录

记录队伍名称、队长、成员变动。

玩家档案

汇总 SteamID、历史记录、积分、封禁信息。

公共资源

玩家游玩记录(跨局历史数据)。

广播与通知系统

顺序广播

固定内容轮播(规则公告、活动提醒)。

定时广播

定时或间隔自动广播信息。

欢迎播报

玩家进入时显示欢迎信息或规则说明。

快捷提醒

快速发送预设公告或警告。

冷知识

存放游戏小知识、趣味内容。

权限与系统管理

值班记录

记录管理员值班时间,便于追溯与统计。

特殊豁免

为特定玩家(如主播、赛事人员)提供特殊权限或免除规则限制。

预留位

为管理员或特定玩家保留进入名额。

系统管理

用户管理、权限配置、操作日志、系统设置。

积分与兑换系统

积分管理

积分余额与获取方式展示,积分变更日志。

兑换系统

积分兑换物品或权限,兑换明细记录。

激活码(CDK)系统

发行 CDK

批量生成激活码用于奖励或活动。

激活记录

记录 CDK 使用情况(时间、玩家、内容)。

插件管理

插件市场

在线浏览与安装插件。

插件管理

插件的启用、禁用与配置。

数据统计与分析

面板状态

实时服务器数据(人数、延迟、帧率等)。

游戏统计

玩家在线时长、局数、胜率、行为特征。

数据分析

综合数据分析功能(如玩家行为分析、战局复盘等)。

娱乐与辅助功能

牛马打卡机

娱乐性或考勤性质的功能,用于 OP 活跃度管理。

插件生态

丰富多样的插件,满足您的一切需求

基础功能

申诉途径

申诉途径

局域网模式

走局域网通信

封禁套餐

OP在面板封禁人员时可提供的选择套餐内容

实用插件

TK自动踢出

是否进行TK提醒和TK未道歉自动踢出

查询小队员时长

查询小队员时长

击杀记录查询

击杀记录查询

压家圈提示

关键字触发压家,神风,投降,重筒

清理挂机

自动清理挂机人员

卡小人Bug修复

卡小人Bug修复

建队时间

控制建队时间播报等

游戏时长

游戏时长查询

KDA查询

查询本局击杀、死亡、击倒

跳边插件

支持:自动跳边、积分跳边、帮助跳边等

查询在线OP

查询在线OP

未公开时长提醒

未公开时长提醒

近期地图

近期地图

预留位查询

预留位查询

打乱阵营

打乱阵营

值班OP

值班OP

OP飞天奖励

OP飞天奖励

VIP欢迎语

VIP或SVIP加入游戏时欢迎语,换图300秒内不会触发任何消息!(最低v3.0.0.9开始支持)

解除阵营车辆限制

可以驾驶任意阵营的车辆
最低版本要求(v3.0.1.1)

阴兵检测

检测正在不停给服务器点击排队的SteamID及IP

跳边插件(v202511版)

玩家跳边插件,与【跳边插件】可能有冲突,二选一使用请勿同时订阅

积分功能

刮刮乐

刮刮乐

发红包

可以向所有玩家发红包

抽奖

抽奖

签到

签到

积分

积分

兑换

兑换物品

CDK激活码

CDK激活码

步兵队长带队赠送积分

步兵队长带队赠送积分

大冒险

公屏输入大冒险,50分一次,可以+分或-分,格式为-大冒险,成功前进100分。 大冒险-失败扣除100分。

娱乐功能

冷知识

黄字形式广播Squad小技巧

牛子长度

娱乐插件

归属地

根据IP查询归属地

用户发黄字

用户发黄字

平均时长

平均时长查询

自动关闭载具认证

自动关闭载具认证

天气查询

天气查询

战斗评分系统

战斗评分系统:段位划分:格式【青铜,1000,1200|白银,1200,1400|黄金,1400,1800|白金,1800,2200|钻石,2200,2800|王者,2800,3000】

悬赏

悬赏

猜胜负

根据对局情况随机抽取事件供玩家使用积分猜测

星座运势

查询当日星座运势

战斗BUFF

战斗BUFF功能(个人版本)

功能开启后所有的伤害、击倒、击杀均以警告的形式告知玩家(最低支持版本:v3.0.0.6)

伤害提示

伤害提示

击倒提示

击倒提示

放弃提示

放弃提示

战斗BUFF功能(团队版本)

功能开启后所有的伤害、击倒、击杀均以警告的形式告知玩家(最低支持版本:v3.0.0.8)

联合封禁

昵称封禁(本服)

由服主自行维护需要封禁的内容,只在办服务器生效(最低版本:v3.0.0.8)

昵称封禁(公共版)

使用平台管理员筛选玩家海量昵称提取关键字恶意昵称自动封禁(最低版本:v3.0.1.0)

联合封禁(追梦)

Squad毒瘤&外挂联合封禁群是由追梦(Q780556969)发起多个服务器共同管理的联合封禁系统,主要封禁毒瘤行为和反外挂,Q群:208397639 最低版本要求(v3.0.1.1)

联合封禁(鸽王)

俗称国服联ban是国内最大的联合封禁系统,该联办由鸽王(Q1227781758)发起,多个服务器服主+OP共同维护的多边联合封禁系统,申诉群号(Q791659405)最低版本要求(v3.0.1.1)

聊天违禁词检测

已有5000+词库,无需额外维护!检测玩家聊天内容进行检测
最低版本v3.0.1.4

多服封禁同步

可配置多个服务器封禁数据

高级专区

公平建队

地图切换后前N秒钟禁止任何队伍创建,由插件统一管理队伍,会在对局检测60-180秒后开始允许建队绝对的的公平建队,禁止代码建队(最低支持版本v3.0.1.3)

积分换票

积分兑换票数,必须订阅【修改票数】插件才可使用

黑奴市场

玩家可以发布任务,可有玩家接受

授权读取Tick票

插件改票

嫌疑人档案

玩家职业生涯击杀、死亡、 击倒、救治、积分消费信息全在这

牛马打卡机

统计OP在线值班情况

暖服刷票

暖服时可以通过指令刷满票(不超过2000票)

反推送

禁止平台发送任何推送到本服务器

CDK立即生效

订阅此插件后通过CDK激活的预留位可以立即生效

开局票数调整

可以指定开局时双方阵营的票数

老乡解锁飞行员

需要配合改编制使用,老乡认证载具时自动解锁角色

强大功能,简单操作

信息查询

快速查询玩家信息、服务器状态、游戏数据等,一切尽在掌握。支持多维度数据筛选与导出。

  • 玩家状态、SteamID 查询
  • 实时在线、排队人数监控
  • 历史对局、战绩快速检索

实时管理面板

优雅的一站式管理界面,实时监控服务器运行状态。告别繁琐的命令行,享受可视化的操作体验。

  • 实时踢人、封禁与解封
  • 顺序广播、定时广播设置
  • 地图轮换与预设管理

丰富插件

100+ 功能插件,随心扩展,打造独一无二的服务器体验。涵盖娱乐、管理、统计等各个方面。

  • 活跃检测、自动规则
  • 积分系统、CDK 兑换
  • 击杀提示、进服欢迎

全方位的玩家管理

Rain Ops提供全面的玩家管理工具,从标记到封禁,从昵称净化到白名单,全方位维护社区环境。

  • 精准封禁:支持 SteamID、IP 封禁,支持临时与永久封禁,记录详细封禁理由。
  • 管理标记:对“疑似挂壁”、“捣乱分子”进行内部标记,全服管理员共享情报。
  • 昵称净化:自动过滤违规词汇,强制玩家修改昵称,维护文明交流环境。
Background Background Player Management Interface

面板演示

操作流程,简单易用,强大稳定

功能演示 1
功能演示 2
功能演示 3
功能演示 4
功能演示 5
功能演示 6
功能演示 7
功能演示 8
功能演示 9

QQ机器人 - RCON自助接入

战术小姬 自助接入系统,为 Squad 战术小队服务器提供强大的管理后台